Users
Get a snapshot view of users who recently triggered a placement in your app.
To view information about users who've recently triggered a placement in your app, click on the Users button in the sidebar:

Once there, you'll see a list of users who've had a session within the last 24 hours by default (or you can filter them by a specific event):

Searching by user identifier
If you need to find a specific user, use the search box at the top:

This will find users by their Superwall identifier (i.e. $SuperwallAlias:44409AAF-244D-9F08-A18A-8F66B52FDZ01
). Hit Enter once you've copied or typed in an identifier, and the matched user's details will display.
Filtering by event
Use the toggle at the right-hand side to toggle by a specific placement or standard placement (such as session start, app close, app open, etc).
Below, Superwall displays all of the users who declined a paywall within the last 24 hours:

Once you've chosen a placement, click the refresh icon to view the matched users.
Any placements that are specific to your own app (i.e. ones that you've manually added to a campaign) will show with your app's logo next to it. All of Superwall's standard placements will have a Superwall logo.
Another great use of the Users dashboard? Get a quick preview of how many times one of your placements has fired within the last day. Choose one from the placement toggle, and then you can quickly see how many times it's been hit by the resulting users Superwall returns.
Viewing user profiles
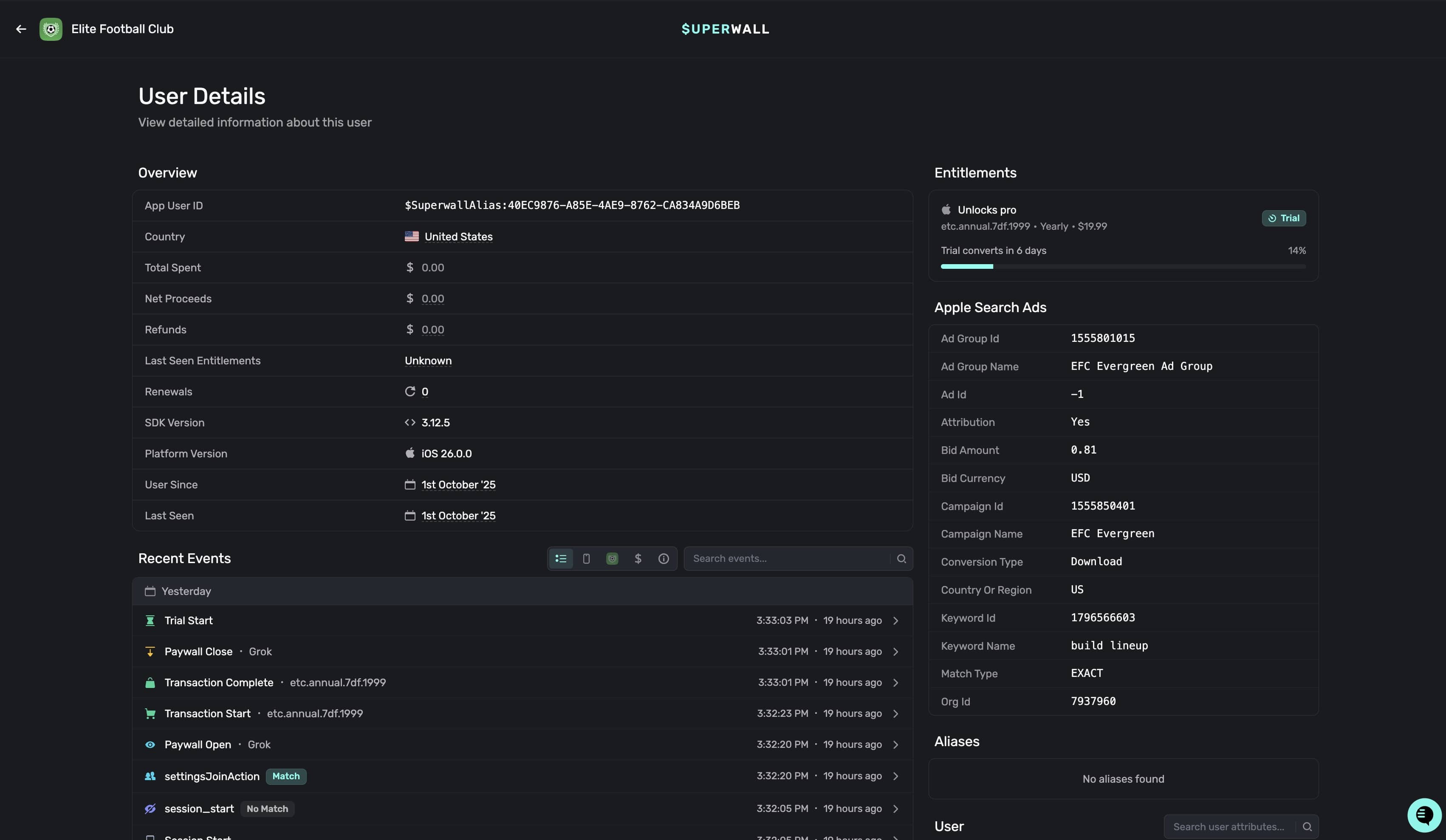
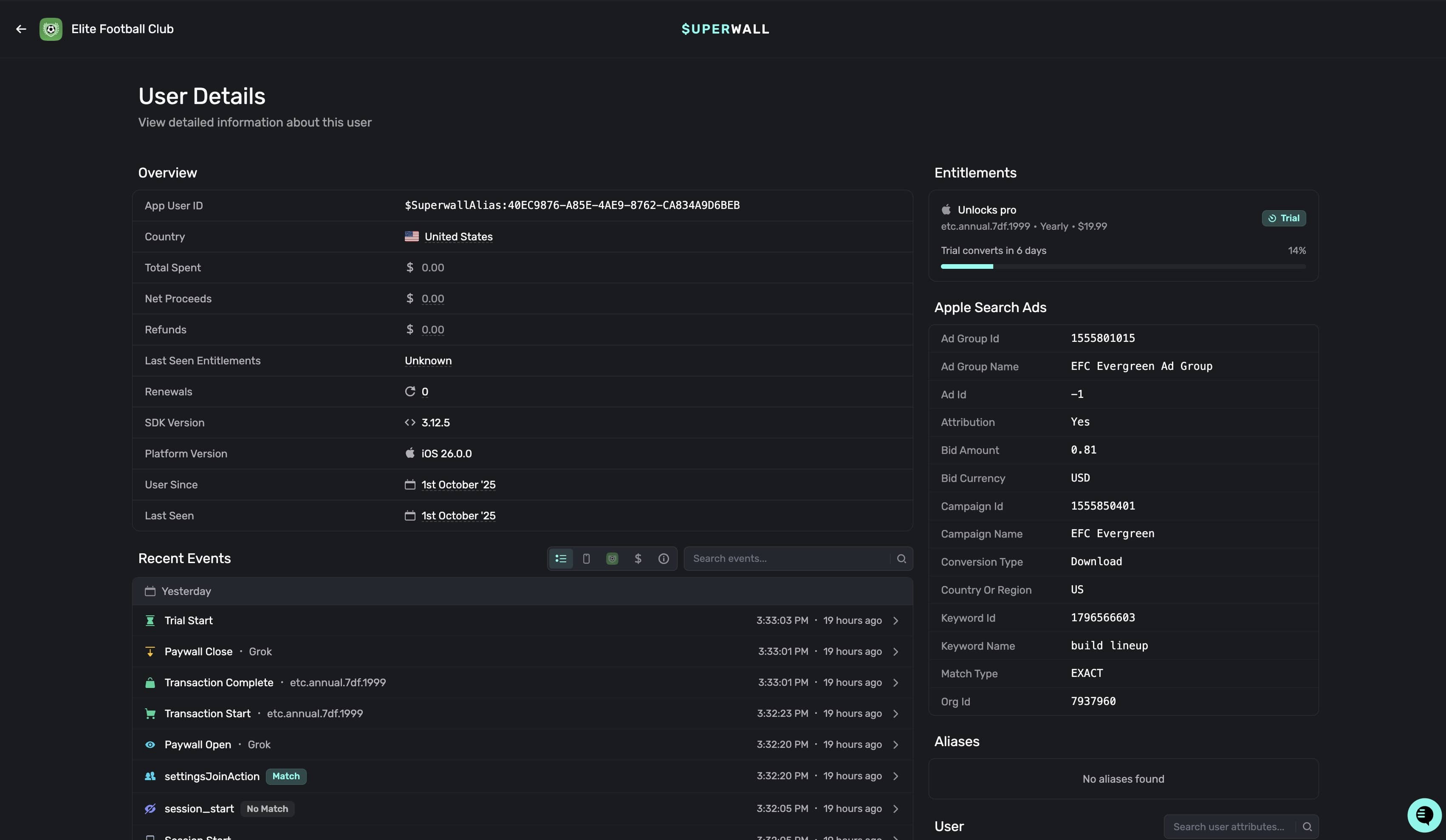
To see more details about a user, click anywhere on one of the rows. Then, the user profile will be presented:

It's divided into four main sections:
- Profile: This houses basic information about the user, such as their install date, user seed and more.
- Device: Details about the device the user was on when the last placement was matched. View the version of the app they were on, the bundle id, install timestamps and more.
- Aliases: Any alias that Superwall has assigned the user will show here. Read more about how user aliases are created here.
- Event Browser: Browse all of the recent placements the user has matched against. Search and filter by them, and click on any one of them to see more details about it.
The user profile contains a wealth of information. You can search events by name by using the Search Events textbox, and quickly filter by event domains using the toggle at the top-right of the event browser:

The domains of events you can search and filter by are:
- Overview: The default option, this shows all of the key events from today.
- Superwall Events: These are events automatically tracked by Superwall.
- App Events: Placements that you've manually added to a campaign.
- Integration Events: If you've integrated any 3rd party services, such as Revenue Cat, those events will show here.
- All Events: Displays every single event that's occurred today.
To learn more about any specific event, just click on it and you'll be presented with extra details:

How is this guide?
Surveys
Adding a paywall exit or post-purchase survey is a great way to boost conversion and get feedback on why users declined or purchased from your paywall. Once you've configured a survey, it can be attached to multiple paywalls. A user will only ever see a specific survey once unless you reset its responses.
Webhooks
Use webhooks to get real-time notifications about your app's subscription and payment events.